Kembali ke project
Aip Achtarudin
Aip Achtarudin

Project Unjani Dashboard (Bahaso)

Project Unjani Dashboard (Bahaso)

๐Ÿงพ Deskripsi Project

Unjani Dashboard adalah sistem dashboard dan backoffice yang dirancang untuk Universitas Jenderal Achmad Yani (UNJANI). Project ini dikembangkan untuk memfasilitasi manajemen hasil tes TOEFL Prediction, sertifikasi peserta, serta pelaporan skor secara real-time oleh admin dan manajemen.


๐Ÿ”— Preview

๐Ÿ”ง Fitur Utama

  • ๐Ÿ“Š Dashboard Statistik

    • Rata-rata nilai Listening, Reading, Structure & Written Expression
    • Distribusi skor peserta
    • Ranking peserta dengan skor tertinggi
  • ๐Ÿ“œ Manajemen Sertifikat

    • Generate sertifikat hasil TOEFL Prediction otomatis dalam format PDF
    • Preview dan download sertifikat peserta langsung dari sistem
  • ๐Ÿ“ˆ Manajemen Tes & Nilai

    • Monitoring progress tes berdasarkan batch, test name, peserta
    • Filtering skor total dan download hasil dalam format Excel

๐Ÿง‘โ€๐Ÿ’ป Teknologi yang Digunakan

  • Frontend: Vue.js (Nuxtjs.js) + Prisma.js
  • Backend: Laravel REST API + LMS Moodle
  • Database: MySQL
  • Development: Docker, Git
  • Auth: Super Admin & Role-based Permission

๐Ÿ–ผ๏ธ Tampilan Antarmuka

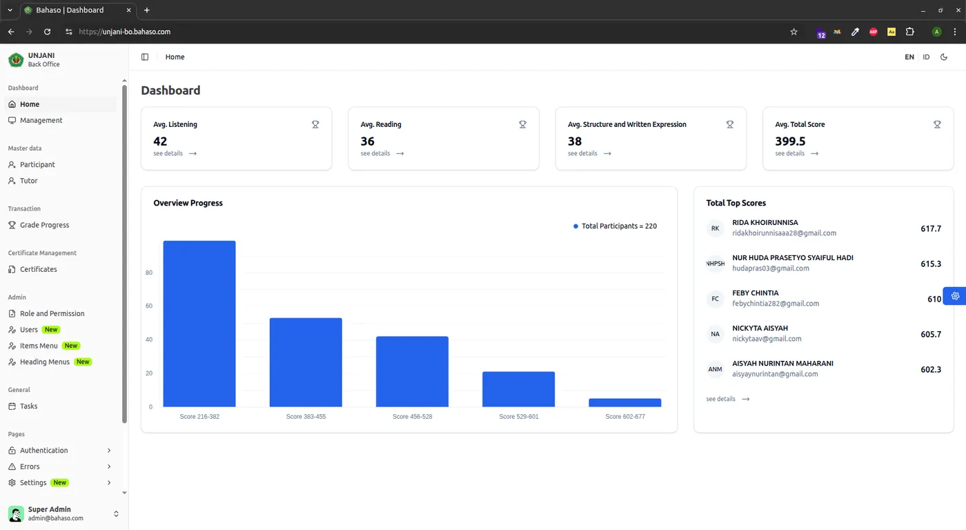
1. Halaman Dashboard Statistik

Unjani Dashboard Home

2. Halaman Sertifikat Preview

Preview Sertifikat Unjani

3. Halaman Manajemen Tes

Management Test Unjani

๐Ÿ“Œ Hasil & Dampak

โœ… Mempermudah admin kampus dalam pengelolaan skor TOEFL Prediction
โœ… Otomatisasi penerbitan sertifikat akurat dan cepat
โœ… Dashboard interaktif untuk pemantauan performa peserta
โœ… Peningkatan efisiensi dan akurasi pelaporan akademik berbasis data


Project ini menjadi bagian dari kolaborasi digitalisasi antara Bahaso dan UNJANI untuk meningkatkan mutu pelatihan dan sertifikasi berbasis data.